Scripts to display metrics from routers running FreshTomato. Developed on Netgear R7000, updated with a Netgear R8000.
Based on dd-wrt-grafana by Trevor Dodds (https://grafana.com/grafana/dashboards/950), updated for influxdb and freshtomato.
- Router running FreshTomato (tested on 2021.2 & 2024.1)
- Server running Grafana
- Server running InfluxDB (=< 1.8)
Enable auth on InfluxDB (on my apt-based debian install, this was at /etc/influxdb/influxdb.conf) and configure a user and password. The router scripts will expect auth for depositing data.
Set up a blank InfluxDB database for storage (after installing influxdb-client, auth into influx from the command line, and run "CREATE DATABASE tomato", or whatever you would like to call it).
Connect Grafana to InfluxDB as a data source using the same username and password you set up for influx auth.
On to the router. Connect and mount a disk to /opt (USB Drive, SD Card, external HDD/SSD. If you already installed Entware, skip this step).
If you want to use JFFS instead, Enable JFFS support on Tomato under Administration -> JFFS
Upload all shell scripts to /opt/tomato-grafana/.
Upload all shell scripts to /jffs/tomato-grafana/.
Before, or after uploading the scripts, run the following command in the scripts folder to replace /opt with /jffs
find . -type f -exec sed -i 's#/jffs/#/opt/#g' {} +
Modify the IP, port, password, and username of your influxdb server in variables.sh. Also add any additional mount points you may want to monitor in this file as well, space-delimited. Scripts do not have to be executable.
For speedtest results, download the Ookla ARM CLI tool from https://install.speedtest.net/app/cli/ookla-speedtest-1.2.0-linux-armel.tgz and place its contents into a folder called /opt/speedtest/. The core speedtest binary should be executable.
Add the following three commands under Administration -> Scheduler as custom cron jobs:
sh /opt/tomato-grafana/collector.sh >/dev/null 2>&1
sh /opt/tomato-grafana/collector20.sh >/dev/null 2>&1
sh /opt/tomato-grafana/collector40.sh >/dev/null 2>&1
or, for jffs :
sh /jffs/tomato-grafana/collector.sh >/dev/null 2>&1
sh /jffs/tomato-grafana/collector20.sh >/dev/null 2>&1
sh /jffs/tomato-grafana/collector40.sh >/dev/null 2>&1
These should all run every 1 minute on every day of the week. The collectors will now run every 20 seconds. Additionally, add this cron for the speedtest:
sh /opt/tomato-grafana/speedTest.sh >/dev/null 2>&1
or, for jffs :
sh /opt/tomato-grafana/speedTest.sh >/dev/null 2>&1
Run this every 30 minutes, or as often as you would like results recorded.
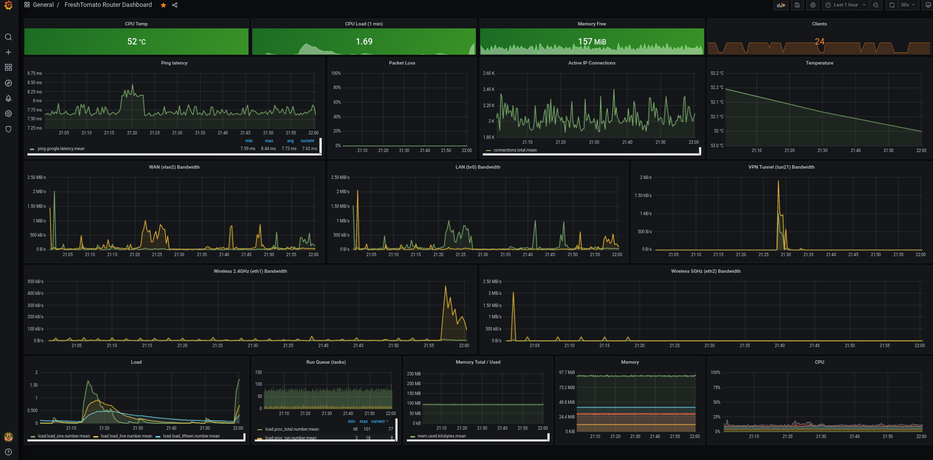
Import the Grafana dashboard via json file or from this dashboard code: https://grafana.com/grafana/dashboards/14237
Enjoy!
