Skip to content

truekenny/etracker

Folders and files

NameName
Last commit message
Last commit date

Latest commit

 

History

306 Commits
 
 
 
 
 
 
 
 
 
 
 
 
 
 
 
 
 
 
 
 
 
 
 
 
 
 
 
 
 
 
 
 
 
 
 
 
 
 
 
 
 
 
 
 
 
 
 
 
 
 
 
 
 
 
 
 
 
 
 
 
 
 
 
 
 
 
 
 
 
 
 
 
 
 
 
 
 
 
 
 
 
 
 
 
 
 
 
 
 
 
 
 
 
 
 
 
 
 
 
 
 
 
 
 
 
 
 
 
 
 
 
 
 
 
 
 
 
 
 
 
 
 
 
 
 
 
 
 
 
 
 
 
 
 
 
 
 
 
 
 
 
 
 
 
 
 
 
 
 
 
 
 
 
 
 
 
 
 
 
 
 
 
 
 
 
 
 
 
 
 
 
 
 
 
 
 
 
 
 
 
 
 

Repository files navigation

  etracker - open-source BitTorrent tracker

etracker aims for maximum stability and minimal resource usage.

etracker implements:

Build

git clone https://github.com/truekenny/etracker
cd etracker
make server	

Run

./etracker -p 6969
./etracker --help

The port is indicated simultaneously for TCP and UDP.

Shell script

File: run.
Example use: ./run 6969

Chroot

Debian 10 example: run_chroot.
Example use: ./run_chroot 6969

Interfaces

http://host:port/announce 
udp://host:port/announce

Features

  IPv4 IPv6
TCP
UDP
  • Announce, Scrape;
  • Variable interval (4-30 minutes, depending on the load average).

Settings

  1. Optional full scrape (data.h DATA_FULL_SCRAPE_ENABLE: 0 -> 1).

Statictics

http://host:port/stats.html

Realtime World map

http://host:port/map.html

map
Example part of World map.

For this page to work, you need to download the free database wget http://tace.ru/IP2LOCATION-LITE-DB5.CSV.

Options

http://host:port/settings.html

For this page to work, you need to run the ./initWeb command once.

Platforms tested on

  • Debian 10.5, gcc version 8.3.0;
  • MacOS 10.11.6, Apple LLVM version 8.0.0.

Efficiency

CPU usage

All you need - one core CPU.

Requests per seconds Load Avg on One core Xeon (cpu family 6) 2100MHz
1200 ~30%
2000 ~60%

Memory usage

Minimum require 20.9MB and 224MB each 1M peers + 1M torrents.

Rutracker.org (7M peers + 2M torrents) require 988MB.

Name Value
list structure 32B
item structure 40B
dataTorrent structure 24B
dataPeer structure 48B
hash 20B
torrent structure item + hash + dataTorrent + list
peer structure item + hash + dataPeer
torrent 116B
peer 108B
locations 28.5MB
Startup w/o locations 20.9MB
Startup with locations 49.4MB
1M peers + 1M torrents 224MB
7M peers + 2M torrents 988MB

Similar applications

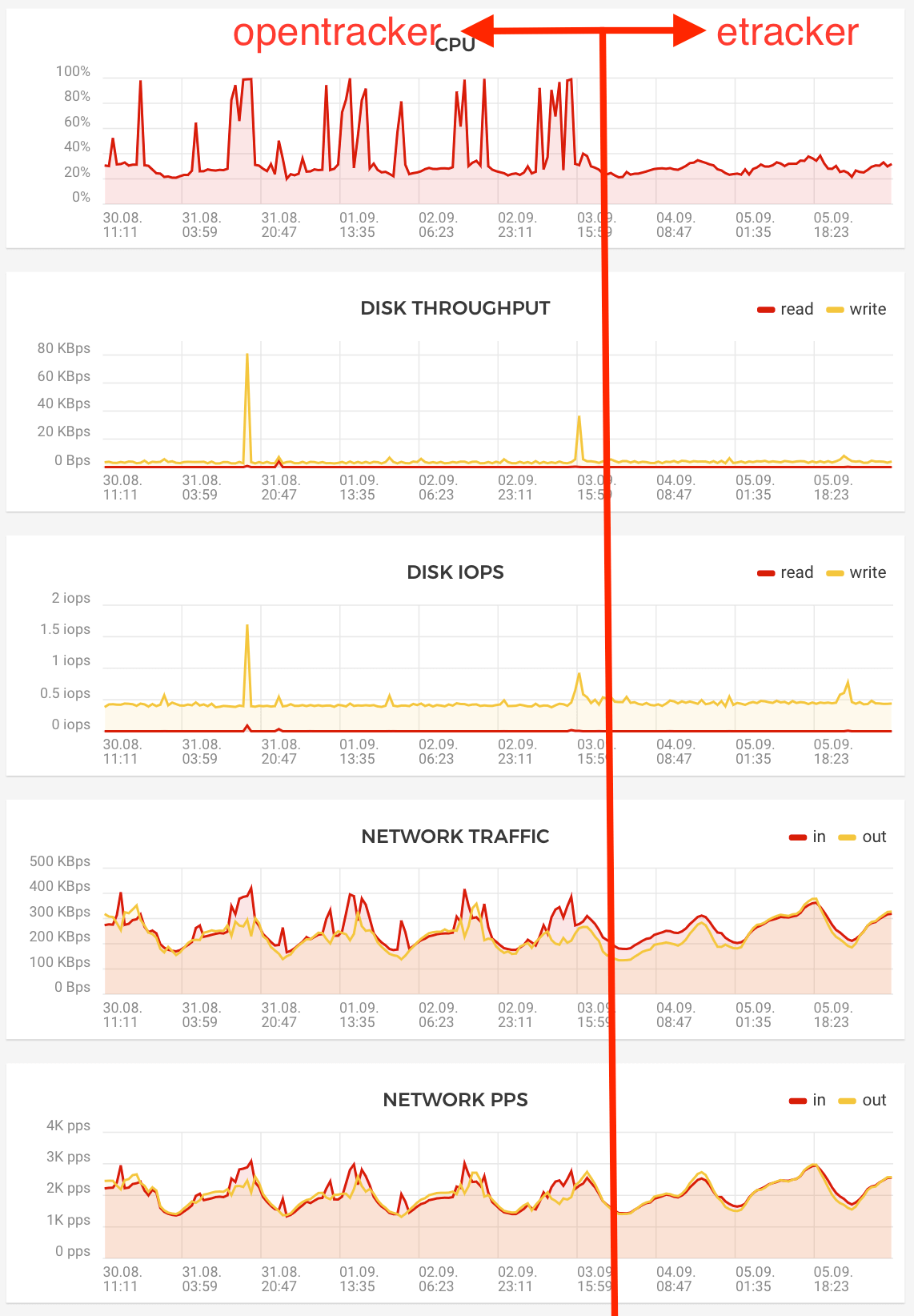
Comparison (same pc, rps)

opentracker

Where these peaks come from on the chart - I don't know. If this were the result of dos scrape requests, then net-out would be clearly visible, but it will not be at all.

Example output

Terminal

Revision: cd6bc1d
Starting configuration:
  port = 80
  interval = 239
  workers = 1
  maxPeersPerResponse = 300
  socketTimeout = 3
  keepAlive = 1
  minInterval = 239
  maxInterval = 1799
  noTcp = 0
  noUdp = 0
  charset = utf-8
  locale = en_US.UTF-8
This system has 1 processors available.
Current 7 -> soft=1024, hard=1048576
New 7 -> soft=64000, hard=1048576
Current 4 -> soft=0, hard=18446744073709551615
New 4 -> soft=18446744073709551615, hard=18446744073709551615
Loading locations…
Loading locations finished.
ip: 0, iterations: 34
Starting UDP worker 0/0
Waiting UDP for incoming packets...
webRoot: '/web/'
Starting TCP worker 0/0
Waiting TCP for incoming connections...
Join TCP Thread
Sat Oct 17 15:51:09    2969 TP    2792 TT       0 TL      12 MPT      12 MPL       3 MTL       0 RP       0 RT    4581 µs  LA: 0.95 0.56 0.47  ML: 0.50  I: 239 (239->239) s  RPS: 2741/0/0/13           
Sat Oct 17 15:55:08  333225 TP  193966 TT      13 TL     500 MPT     245 MPL      25 MTL       0 RP     649 RT   97638 µs  LA: 0.55 0.52 0.46  ML: 0.50  I: 239 (239->239) s  RPS: 2071/8/0/4            
Sat Oct 17 15:59:07  428935 TP  256066 TT      19 TL     647 MPT     252 MPL      33 MTL       0 RP     728 RT   99353 µs  LA: 0.48 0.56 0.50  ML: 0.50  I: 239 (239->239) s  RPS: 1858/9/0/17           
Sat Oct 17 16:03:06  485953 TP  299767 TT      22 TL     715 MPT     254 MPL     100 MTL       0 RP     851 RT  106837 µs  LA: 0.95 0.72 0.57  ML: 0.50  I: 239 (239->299) s  RPS: 1869/5/0/24           
Sat Oct 17 16:08:05  553297 TP  351550 TT      26 TL     793 MPT     254 MPL     100 MTL       0 RP     910 RT  117971 µs  LA: 0.53 0.59 0.55  ML: 0.50  I: 299 (299->359) s  RPS: 1574/4/0/30           
Sat Oct 17 16:14:04  631267 TP  411342 TT      29 TL     885 MPT     249 MPL     100 MTL       0 RP    1114 RT  128539 µs  LA: 0.40 0.53 0.54  ML: 0.50  I: 359 (359->359) s  RPS: 1240/5/1/10           
  • TP – Total Peers;
  • TT – Total Torrents;
  • TL – Torrents with expanded peer's list;
  • MPT – Max Peers for single torrent;
  • MPL – Max Peers for single list;
  • MTL – Max Torrents for single list;
  • RP – Removed Peers by garbage collector;
  • RT – Removed Torrents by garbage collector;
  • µs - Time spent on garbage collect;
  • LA - Load Average;
  • ML - Max Allowed Load Average;
  • I - Interval;
  • RPS - Requests per second (IPV4-TCP/IPV4-UDP/IPV6-TCP/IPV6-UDP).

Stats page

start_time = Sat Oct 17 15:51:05 2020 (0d) (0f)
thread_number = 0

load_avg = 0.63 0.59 0.56
interval = 359 (299->359)
active_sockets = 1,555 (rlimit 64,000/1,048,576)

requests_per_second ipv4 = tcp: 1707, udp: 1
requests_per_second ipv6 = tcp: 0, udp: 19

rusage.ru_maxrss =      195,556

malloc        =       6,339,693
calloc        =      10,358,931
*alloc        =      16,698,624
free          =      13,152,206
*alloc - free =       3,546,418

stats.http_101 =            0
stats.http_200 =    2,360,400
stats.http_400 =       25,951
stats.http_401 =            0
stats.http_403 =            3 (Full Scrape)
stats.http_404 =           10
stats.http_405 =            3 (Not GET)
stats.http_408 =      294,753 (Timeout)
stats.http_413 =            9 (Oversize)

stats.close_pass  =    2,465,274
stats.send_pass   =    2,681,114
stats.recv_pass   =    2,386,368
stats.accept_pass =    2,466,829

stats.close_failed  =            0
stats.send_failed   =           15
stats.recv_failed   =        6,900
stats.accept_failed =            1

stats.recv_failed_read_0         =    1,376,203
stats.recv_failed_read_sub_0     =        6,891
stats.recv_failed_read_not_equal =            0

stats.send_pass_udp =       40,572
stats.recv_pass_udp =       40,572

stats.send_failed_udp =            0
stats.recv_failed_udp =            0

stats.keep_alive    =    1,598,949
stats.no_keep_alive =      787,415

stats.sent_bytes =     811,669,852
stats.recv_bytes =     844,073,045

stats.sent_bytes_udp =       1,294,000
stats.recv_bytes_udp =       3,259,887

stats.announce =    2,240,429
stats.scrape   =      145,909

stats.connect_udp  =        9,935
stats.announce_udp =       30,290
stats.scrape_udp   =          347

close_errno:
send_errno:
  errno =  32 count =         3 name = 'Broken pipe'
  errno = 104 count =        12 name = 'Connection reset by peer'
recv_errno:
  errno = 104 count =     6,891 name = 'Connection reset by peer'
accept_errno:
  errno = 103 count =         1 name = 'Software caused connection abort'
send_errno_udp:
recv_errno_udp:

Shell files

Text files

Author

I am not a C developer. This application is my hobby and my first program on C.

About

Open-source BitTorrent tracker

Resources

License

Stars

Watchers

Forks

Releases

No releases published

Packages

 
 
 

Contributors